What We Do
Mechanical & Electrical Installation
TTS delivers high-quality mechanical and electrical installations built to perform under demanding site conditions. Our teams integrate precision engineering with safe, efficient working practices to ensure every system operates as designed from day one.

Instrumentation & Control Systems
We design, install, and commission complete instrumentation and control solutions that bring intelligence and accuracy to complex processes. From pressure, flow, and level monitoring to full SCADA integration, our systems provide real-time insight and control.

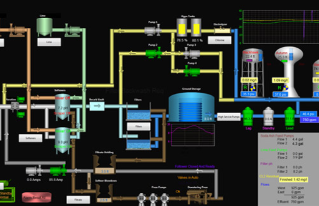
Automation & Telemetry Integration
Our automation and telemetry specialists connect infrastructure assets into a unified, data-driven environment. We help clients remotely monitor, manage, and optimise performance — reducing downtime and increasing reliability.

Commissioning & Maintenance Services
TTS provides complete commissioning and ongoing maintenance support for MEICA systems across the water, gas, and energy sectors. Our structured approach ensures safe energisation, verified performance, and long-term asset reliability.

Water, Gas & Energy Infrastructure
With over 30 years of sector experience, we support critical infrastructure that keeps communities supplied and connected. From treatment works to pressure-management sites, we deliver end-to-end MEICA packages built to the highest industry standards.

Broader Infrastructure Projects
Building on our proven expertise, TTS applies the same disciplined approach to other critical infrastructure. Our experience enables us to deliver projects in energy, renewables, and wider industrial settings — wherever reliability, safety, and technical excellence are essential.

